
各位肾友正规配资平台官网,在坚持规律透析的过程中,我们始终在探索如何让治疗更平稳、更舒适,以更好地守护您的生活质量。今天带您认识一种更智能、更舒适的透析方式——间歇补充型血液透析滤过(IHDF)!它像是透析界的“智能补水仪”,助您稳住血压、冲洗毒素、改善循环,为您带来更舒适的治疗体验。


IHDF是怎么“干活”的?

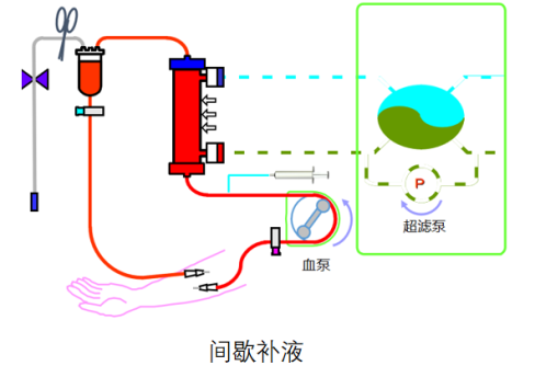
01
定时补水,恰到好处
传统HDF:一直补液。
IHDF:间歇补液——每15~30分钟自动补一次,像“定时小杯喝水”,同时机器自动脱除多余水分,平衡得刚刚好!

02
“逆过滤”黑科技,不用多1条管
普通HDF:需要另外接补液管。
IHDF:直接透过透析器膜孔“反向输注”,不用额外的补液管和人为干预,减少感染。

03
超纯透析液,安全直接入血
你可能会问:透析液进血液能行吗?放心!IHDF用的透析液是“超高纯”级别,内毒素含量比生理盐水低500倍,比国家标准HDF置换液低30倍。

IHDF在技术上有哪些优势?

01
稳定血压,不再“断片式”透析
很多肾友透析中途血压下降,只能停超滤、等恢复。IHDF通过间歇扩容,像给血管“轻轻打气”,帮助维持血压稳定,治疗更顺利。
02
改善末梢循环
尤其适合老年人、营养不良或心血管功能差的肾友。IHDF能提升毛细血管再充盈,帮你改善末梢循环,告别手脚冰冷!
03
透析效率更高,“洗”得更干净
每次补液都会冲洗透析膜孔,防止蛋白堵塞,让毒素清除更彻底,透析质量更高!
04
糖尿病肾友特别受益
IHDF因能改善末梢循环,有助于改善外周动脉疾病(PAD),减少褥疮、感染和败血症风险,提升生存质量。
05

无肝素透析也能轻松完成
适合手术前后、有出血风险的肾友。IHDF通过反向冲洗防止凝血,实现真正的“零肝素”透析,减少血液丢失!
06
透析更舒适,状态更好
IHDF提供了一个更温和、更适应个体需求的选择,很多肾友反馈:疲劳感减轻,体力更好,住院次数也减少了!




国内有超过100家医院引进JMS CDDS系统,开展IHDF治疗模式,帮助肾友更充分透析、提升生活质量。



【佛山市妇幼保健院血液净化中心】
中心拥有一支技术精湛、经验丰富的医护团队。团队由高级职称医师领衔,核心成员均具有10年以上血液净化临床经验,并全部经过国内顶级三甲医院的系统化、规范化专科培训,具备相应的血液净化专业资质。
为全年龄段(从幼童到成人)患者提供个体化的透析服务,涵盖各种病因导致的急性肾衰竭透析,终末期肾病(尿毒症)的维持性透析,慢性肾衰竭并发症的处理,严重的电解质紊乱和酸碱失衡处理,某些药物或毒物中毒、重症自身免疫病等的血液净化治疗。
开展血液透析、血液滤过、血液透析滤过、血液灌流、血浆置换、免疫吸附、CRRT等多种类型的血液净化技术。中心全线采用全球领先的CDDS超纯透析液系统,并融合中医康复理疗特色。可开展包括隧道式透析导管(TCC)植入术、非隧道式透析导管(NCC)植入术、B超引导下内瘘球囊扩张术(PTA)、动静脉内瘘成形术等多种血管通路术式。中心始终秉承“以患者为中心”的服务理念,用专业技术和温暖关怀,守护每一位患者的生命旅程。
【专家介绍】

黎晓磊
主任医师
血液净化中心负责人
学术任职:
广东省医师协会肾脏内科分会委员
佛山市医学会血液净化分会副主任委员
广东省老年保健协会泛血管疾病专业委员会常务委员
佛山市中西医结合学会肾脏专业委员会副主任委员
技术专长:急慢性肾功能衰竭、原发性肾炎、糖尿病肾病、狼疮性肾炎等继发性肾炎的诊治;痛风性关节炎的诊治;类风湿性关节炎、红斑狼疮、干燥综合征等常见风湿免疫病的诊治;血液透析、血液透析滤过、血液灌流、血浆置换、CRRT等多种血液净化技术、血管通路的建立和维护;妊娠相关肾脏、风湿免疫性疾病的诊治。
承担及参与完成多项广东省科技项目、佛山市科技攻关项目及佛山市医学科学项目,获佛山市科技进步二等奖;获2021年度中国精品科技期刊顶尖学术论文奖。
陈囿元
主治医师
医学硕士
学术任职:
佛山市医学会血液净化学分会常委兼秘书
佛山市医师学会肾脏内科分会委员
佛山市医师学会血液净化学分会委员
佛山市中西医结合学会肾脏专业委员会常委
技术专长:从事肾脏病及血液净化学工作10余年,擅长各类原发性肾小球疾病、糖尿病肾病、痛风性肾病、狼疮性肾病等疾病的诊治;慢性肾功能不全疾病管理;血液净化治疗技术及相关手术操作。
主持佛山市卫健局科研立项1项,发表学术论文10余篇。

蔡素晓
血液净化中心护理负责人
主管护师
学术任职:
广东省护理学会第九届理事会血液透析护理专业委员会委员
广东省护理学会非公医疗机构护理专业委员会青年委员
广东省护理学会适宜技术与专利转化委员会委员
广东省血透中心(非公立)建设与管理分会常委委员
佛山市护理学会血液透析护理专业委员会委员
技术专长:深耕血液净化领域15年,以“技术全面+人文关怀”双维能力,适配妇幼保健院特色诊疗需求,为不同人群肾脏替代治疗提供优质护理。擅长全品类血液净化核心技术,专攻血管通路难题——擅长疑难内瘘穿刺与维护,熟练开展功能不良内瘘溶栓术;创新个性化护理模式,擅长通过耳穴贴压疗法,精准缓解透析患者常见并发症。
预约挂号:关注“佛山市妇幼保健院”微信服务号-医院服务-挂号-选择院区(新城院区)-血液净化中心(血透)
正规配资平台官网
就诊地址:新城院区6号楼1楼B区-血液净化中心
服务时间:周一~周五8:00-18:00,周六8:00-12:00
来源:血液净化中心 陈囿元
审核:血液净化中心主任 黎晓磊
编辑:宣教科全媒体编辑部
官垒富配资提示:文章来自网络,不代表本站观点。